【壓縮機網】在當今節能減排成為全球共識的大背景下,壓縮機行業積極響應,產品不斷推陳出新。如今,各家壓縮機企業競相發力,推出的空壓機新品大多已達到一級能效標準,更有不少企業實現了全系列產品一級能效的跨越。這無疑是行業在節能道路上邁出的堅實一步,標志著空壓機產品在能源利用效率方面取得了顯著提升。
然而,節能減排的征程遠未結束。產品一級能效僅僅是起點,而非終點。從更宏觀、更系統的角度來看,整站節能才是我們追求的目標,即空壓站是否達到一級能效站水平。要實現這一目標,需要從空壓機整機性能優化、后處理設備的高效運行,到管網布置的合理規劃等各個環節入手,全方位減少能耗。
其中,空壓機的余熱回收堪稱關鍵一環。空壓機在運行過程中會產生大量余熱,若不加以利用,這些熱量便會白白浪費。而通過余熱回收技術,我們能夠將這部分原本被忽視的能量轉化為可利用的熱能,用于加熱、供暖等,實現能源的二次利用,進一步提高整個空壓站的能源利用效率。因此,空壓機余熱回收不僅是節能減排的必然要求,更是推動行業向更高水平節能目標邁進的重要舉措。
空壓機作為一種動力能源的消耗產品,在工業產品生產中可稱之為“生命氣源”。其能耗通常占工廠總電力消耗的10%-35%。在壓縮空氣過程中,高達85%的電能會轉化為壓縮熱,傳統上這些熱量通過冷卻系統直接排入大氣,造成巨大能源浪費。
余熱回收系統通過熱交換裝置(如殼管式、板式換熱器)截取這部分熱能,轉化為60-75℃的熱水用于生產工藝或生活需求,實現能源梯級利用。且企業實施節能改進,不僅可以緩解政府能源供應和建設壓力,減少廢氣污染保護環境,更重要的是可以讓企業降低能耗,減少企業自身運營成本。

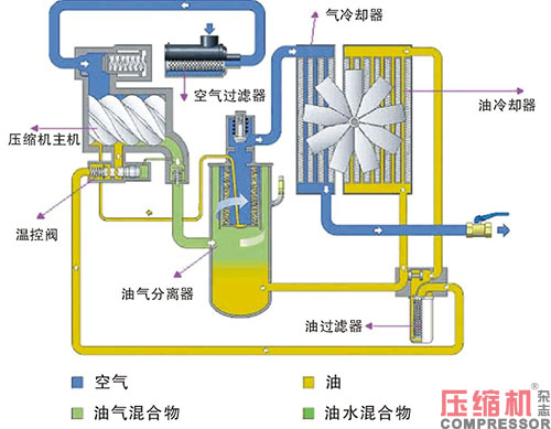
說到空壓機的余熱回收,我們先來了解下空壓機的工作原理(以噴油螺桿式空壓機為例)。
螺桿式空氣壓縮機的工作流程如下:空氣通過進氣過濾器將大氣中的灰塵或雜質濾除后,由進氣控制閥進入壓縮機主機。在壓縮過程中與噴入的冷卻潤滑油混合,經壓縮后的混合氣體從壓縮腔排入油氣分離罐,從而分別得到高溫高壓的油、氣;由于機器工作溫度的要求,這些高溫高壓的油、氣必須送入各自的冷卻系統,其中壓縮空氣經冷卻器冷卻后,最后送入使用系統;而高溫高壓的潤滑油經冷卻器冷卻后,返回油路進入下一輪循環。

在以上過程中,高溫高壓的油、氣所攜帶的熱量大致相當于空氣壓縮機功率的3/4,其溫度通常在80℃~100℃之間。螺桿式空氣壓縮機通過其自身的散熱系統來給高溫高壓的油、氣降溫的過程中,大量的熱能就被無端的浪費了。
下面這張圖展示了空壓機散熱的原理,如果這些余熱沒有得到有效回收利用,它們將以無用的形式散失在環境中,這意味著工廠每年都在白白浪費大量的能源,產生不必要的成本。
另外,多數空壓機制造廠家出廠機組設定風扇運轉溫度為85℃啟動,風扇運轉溫度為75℃停止。螺桿空壓機的產氣量會隨著機組運行溫度的升高而降低。在實際使用中,空壓機的機械效率不會穩定在80℃標定的產氣量上工作。溫度每上升1℃,產氣量就下降0.5%,溫度升高10℃,產氣量就下降5%。一般風冷散熱的空壓機都在88~96℃間運行,其降幅都在4~8%,夏天更甚。
因此,熱能利用改造后,若使空壓機組排氣運行溫度和油溫均控制在最佳溫度范圍以內,降低螺桿空壓機散熱風扇運轉時間也能節約電能,同時,更好的保證出氣量。這也是節約成本的一種方式。
除此之外,回收空壓機的熱量,降低空壓機工作溫度,將減少機器的故障率,降低散熱風扇運轉時間,延長設備的使用壽命,降低維修保養成本。

所以當工廠有廢熱,恰好也有用熱水的需求時(洗浴、供暖、烘干、高溫水的預加熱、工藝用熱水等等),余熱回收就是非常值得做的一項工作。
應用場景與典型案例:

綜合效益分析:投資回報周期普遍為1~3年,如某電子廠通過余熱回收實現全年綜合能耗下降22%,空調電費節省18萬元/年。
政策支持方面,可申報“綠色制造專項補貼”等政策紅利,最高降低50%改造成本。
環境效益:
每回收1kWh熱量可減少0.42kg標準煤消耗及1.1kg CO2排放。
山東天工巖土專利技術實現熱能循環利用率達80%,減少冷卻水消耗30%。
技術迭代方向:
高溫熱泵耦合:將回收的低溫余熱(40-60℃)提升至工業級高溫(90℃以上)。
那么,做余熱回收有哪些需要注意的事項呢?
我們從上面的陳述中已經知道,噴油螺桿空壓機的余熱回收,是將空壓機高溫的油的熱量,以熱水的形式置換出來,簡單來說,就是通過換熱器完成油和水的換熱。而水溫升高時,水中的鈣、鎂離子會形成難溶的碳酸鈣和碳酸鎂沉淀,這些沉淀物會附著在金屬受熱面上,形成水垢。例如,當水溫升高時,碳酸氫鈣(Ca(HCO3)2)會分解為碳酸鈣(CaCO3)沉淀,反應式為:Ca(HCO3)2→CaCO3↓+CO2↑+H2O。此外,溫度升高還會降低水中CO2的溶解度,導致水體堿性增強(pH上升),進一步促進碳酸鈣等鹽類的析出。
所以空壓機余熱回收中的水,通常采用經過處理的水,常見的水處理方法包括沉淀物過濾法、硬水軟化法、活性碳吸附法、去離子法、逆滲透法、超過濾法、蒸餾法、紫外線消毒法和生物化學法等。這些方法根據不同的水質問題和處理需求,采用物理、化學或生物技術來凈化水質。比如洗浴、供暖等可以采用化學法水處理,而工藝用水可能對水質要求比較高,一般采用一級或二級反滲透或者交變高頻強磁水處理器等。
任何機器都是有壽命的,想要延長它的壽命,使用過程中免不了要進行保養和維護。當我們還糾結于對空壓機余熱回收項目的初始投資時,更要考慮該項目的綜合價值。
總而言之,不是所有的空壓機現場情況都適合做空壓機余熱回收。但是如果有一定的經濟價值適合做,那么請不要猶豫,早做早受益!
來源:本站原創
【壓縮機網】在當今節能減排成為全球共識的大背景下,壓縮機行業積極響應,產品不斷推陳出新。如今,各家壓縮機企業競相發力,推出的空壓機新品大多已達到一級能效標準,更有不少企業實現了全系列產品一級能效的跨越。這無疑是行業在節能道路上邁出的堅實一步,標志著空壓機產品在能源利用效率方面取得了顯著提升。
然而,節能減排的征程遠未結束。產品一級能效僅僅是起點,而非終點。從更宏觀、更系統的角度來看,整站節能才是我們追求的目標,即空壓站是否達到一級能效站水平。要實現這一目標,需要從空壓機整機性能優化、后處理設備的高效運行,到管網布置的合理規劃等各個環節入手,全方位減少能耗。
其中,空壓機的余熱回收堪稱關鍵一環。空壓機在運行過程中會產生大量余熱,若不加以利用,這些熱量便會白白浪費。而通過余熱回收技術,我們能夠將這部分原本被忽視的能量轉化為可利用的熱能,用于加熱、供暖等,實現能源的二次利用,進一步提高整個空壓站的能源利用效率。因此,空壓機余熱回收不僅是節能減排的必然要求,更是推動行業向更高水平節能目標邁進的重要舉措。
空壓機作為一種動力能源的消耗產品,在工業產品生產中可稱之為“生命氣源”。其能耗通常占工廠總電力消耗的10%-35%。在壓縮空氣過程中,高達85%的電能會轉化為壓縮熱,傳統上這些熱量通過冷卻系統直接排入大氣,造成巨大能源浪費。
余熱回收系統通過熱交換裝置(如殼管式、板式換熱器)截取這部分熱能,轉化為60-75℃的熱水用于生產工藝或生活需求,實現能源梯級利用。且企業實施節能改進,不僅可以緩解政府能源供應和建設壓力,減少廢氣污染保護環境,更重要的是可以讓企業降低能耗,減少企業自身運營成本。

說到空壓機的余熱回收,我們先來了解下空壓機的工作原理(以噴油螺桿式空壓機為例)。
螺桿式空氣壓縮機的工作流程如下:空氣通過進氣過濾器將大氣中的灰塵或雜質濾除后,由進氣控制閥進入壓縮機主機。在壓縮過程中與噴入的冷卻潤滑油混合,經壓縮后的混合氣體從壓縮腔排入油氣分離罐,從而分別得到高溫高壓的油、氣;由于機器工作溫度的要求,這些高溫高壓的油、氣必須送入各自的冷卻系統,其中壓縮空氣經冷卻器冷卻后,最后送入使用系統;而高溫高壓的潤滑油經冷卻器冷卻后,返回油路進入下一輪循環。

在以上過程中,高溫高壓的油、氣所攜帶的熱量大致相當于空氣壓縮機功率的3/4,其溫度通常在80℃~100℃之間。螺桿式空氣壓縮機通過其自身的散熱系統來給高溫高壓的油、氣降溫的過程中,大量的熱能就被無端的浪費了。
下面這張圖展示了空壓機散熱的原理,如果這些余熱沒有得到有效回收利用,它們將以無用的形式散失在環境中,這意味著工廠每年都在白白浪費大量的能源,產生不必要的成本。
另外,多數空壓機制造廠家出廠機組設定風扇運轉溫度為85℃啟動,風扇運轉溫度為75℃停止。螺桿空壓機的產氣量會隨著機組運行溫度的升高而降低。在實際使用中,空壓機的機械效率不會穩定在80℃標定的產氣量上工作。溫度每上升1℃,產氣量就下降0.5%,溫度升高10℃,產氣量就下降5%。一般風冷散熱的空壓機都在88~96℃間運行,其降幅都在4~8%,夏天更甚。
因此,熱能利用改造后,若使空壓機組排氣運行溫度和油溫均控制在最佳溫度范圍以內,降低螺桿空壓機散熱風扇運轉時間也能節約電能,同時,更好的保證出氣量。這也是節約成本的一種方式。
除此之外,回收空壓機的熱量,降低空壓機工作溫度,將減少機器的故障率,降低散熱風扇運轉時間,延長設備的使用壽命,降低維修保養成本。

所以當工廠有廢熱,恰好也有用熱水的需求時(洗浴、供暖、烘干、高溫水的預加熱、工藝用熱水等等),余熱回收就是非常值得做的一項工作。
應用場景與典型案例:

綜合效益分析:投資回報周期普遍為1~3年,如某電子廠通過余熱回收實現全年綜合能耗下降22%,空調電費節省18萬元/年。
政策支持方面,可申報“綠色制造專項補貼”等政策紅利,最高降低50%改造成本。
環境效益:
每回收1kWh熱量可減少0.42kg標準煤消耗及1.1kg CO2排放。
山東天工巖土專利技術實現熱能循環利用率達80%,減少冷卻水消耗30%。
技術迭代方向:
高溫熱泵耦合:將回收的低溫余熱(40-60℃)提升至工業級高溫(90℃以上)。
那么,做余熱回收有哪些需要注意的事項呢?
我們從上面的陳述中已經知道,噴油螺桿空壓機的余熱回收,是將空壓機高溫的油的熱量,以熱水的形式置換出來,簡單來說,就是通過換熱器完成油和水的換熱。而水溫升高時,水中的鈣、鎂離子會形成難溶的碳酸鈣和碳酸鎂沉淀,這些沉淀物會附著在金屬受熱面上,形成水垢。例如,當水溫升高時,碳酸氫鈣(Ca(HCO3)2)會分解為碳酸鈣(CaCO3)沉淀,反應式為:Ca(HCO3)2→CaCO3↓+CO2↑+H2O。此外,溫度升高還會降低水中CO2的溶解度,導致水體堿性增強(pH上升),進一步促進碳酸鈣等鹽類的析出。
所以空壓機余熱回收中的水,通常采用經過處理的水,常見的水處理方法包括沉淀物過濾法、硬水軟化法、活性碳吸附法、去離子法、逆滲透法、超過濾法、蒸餾法、紫外線消毒法和生物化學法等。這些方法根據不同的水質問題和處理需求,采用物理、化學或生物技術來凈化水質。比如洗浴、供暖等可以采用化學法水處理,而工藝用水可能對水質要求比較高,一般采用一級或二級反滲透或者交變高頻強磁水處理器等。
任何機器都是有壽命的,想要延長它的壽命,使用過程中免不了要進行保養和維護。當我們還糾結于對空壓機余熱回收項目的初始投資時,更要考慮該項目的綜合價值。
總而言之,不是所有的空壓機現場情況都適合做空壓機余熱回收。但是如果有一定的經濟價值適合做,那么請不要猶豫,早做早受益!
來源:本站原創


網友評論
條評論
最新評論